NEW! Now you can apply AWS credits to Label Studio Enterprise

Dashboards

You can use the Label Studio Enterprise dashboards to help visualize your labeling progress across projects and resources.

See the following video for a brief overview of the analytics available in Label Studio Enterprise:

Project dashboard

The Project dashboard is a project-level analytics view that tracks overall progress and performance for a single labeling project.

It aggregates KPIs such as total annotations, lead time, average time per task, label distribution, and reviewed/accepted/rejected counts. Its purpose is to give managers and project owners a quick, data-driven way to monitor throughput, spot bottlenecks, and adjust staffing, timelines, or workflows to keep the project on track.

Available to Managers, Administrators, and Owners.

For more information, see Project dashboard.

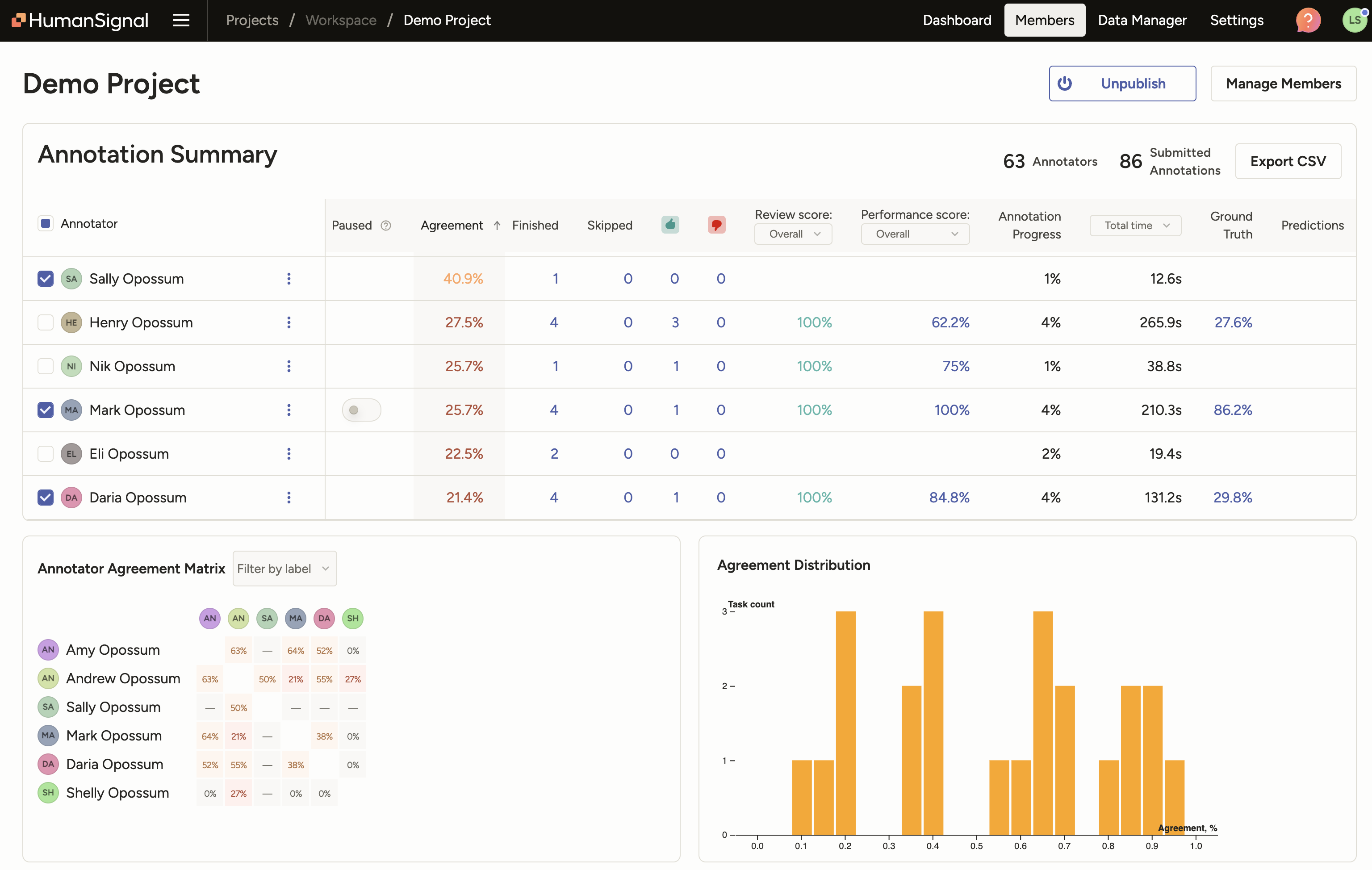
Members dashboard

The Members dashboard is another project-level analytics page that shows how each annotator, reviewer, and (optionally) each model is performing on that project. It surfaces key metrics like inter‑annotator agreement, review/accept/reject patterns, lead time, and per‑member quality scores, plus an agreement matrix so you can compare people (and models) against one another.

Its purpose is to help managers quickly spot outliers, understand who is performing well or poorly, and make better decisions about assignments, training, and QA workflows.

Available to Managers, Administrators, and Owners.

For more information, see Members dashboard.

Screenshot of Members Dashboard

Member performance dashboard

The Member Performance dashboard shows how a specific user is performing across one or more projects over a chosen time period. It summarizes their annotation and review activity, and lets you filter by date range, workspace, and project.

Its purpose is to help managers and individual contributors track productivity and quality over time so they can spot issues early, adjust staffing or training, and validate things like timesheets.

Available to all users, but the information available depends on your user role.

For more information, see Member Performance dashboard.

Screenshot of annotator dashboard

Designed for teams of all sizes Contact Sales